产品分类

PRODUCT CATEGORY

技术文章/ TECHNICAL ARTICLES

我的位置:首页  >  技术文章  >  浅谈智能能源管控系统在钢铁行业的应用前景

浅谈智能能源管控系统在钢铁行业的应用前景

更新时间:2023-08-21      浏览次数:483

胡冠楠

开云网页版登录入口电气股份有限公司 上海嘉定

摘要: 介绍了中国钢铁企业能源管理情况和能源智能管控系统在企业节能中的应用。 

关键词: 能源管理;能源智能管控系统;企业节能 
 
引 言
中国钢铁企业的吨钢能耗比国外水平高出10% , 传统的能源管理模式已经不能适应钢铁生产大型化、高速化和激烈的市场竞争的需要, 也不符合国家长期发展规划的要求。而以能源智能管控系统为支撑的现代系统能源管理是中国钢铁企业节能的必然之路。 
 
1、中国钢铁企业节能现状
钢铁是耗能型工业, 其耗能量占中国总能耗的10% 左右。在钢铁生产成本中, 能耗费用占总成本的18%~ 35%。当前, 能源价格一直是上升趋势, 这给钢铁企业带来巨大的压力; 同时高能耗也给环境带来严重影响。“十一五"期间, 钢铁工业的快速发展为中国国民经济发展提供了有力保障; 同时, 钢铁工业节能降耗工作也取得明显成效, 吨钢综合能耗由2005 年的694 kgce 下降至2010 年的605 kgce, 节能 率达到12181%。大中型钢铁企业的工业增加值 的节能率为 23116% , 超过了国家“十一五"提出的GDP能耗下降20%目标, 中国钢铁行业钢产量及能源消费量如表1所示。
 
今后10年, 中国仍将处在重化工业发展阶段, 能源需求仍会增加, 能源约束矛盾更加凸显。“十二五"时期, 国家提出要“合理控制能源消费总量, 严格用能管理, 加快制定能源发展规划, 明确总量控制目标和分解落实机制", 国家开征环境税和碳税进程很可能会进一步加快落实, 钢铁企业必然会面对“合理控制能源总量"、“完成节能目标责任"和“完成CO2 减排责任"三大分解任务, 钢铁行业节能减排任务将更加紧迫。
从20世纪80年代开始, 经过20 多年的发展, 中国已有15家以上钢铁企业采用了能源管理这一管理体制。能源管理是钢铁企业通过能源科学管理、合理调配、有效转化和利用, 实现系统节能的有效方式, 能够推动中国钢铁企业从原有的事后统计、分析、查找原因的能源管理模式, 向以生产流程和生产计划为中心进行预案设置、过程跟踪、实时统计、动态分析的能源管理模式转变。 
 
2 中国钢铁企业节能工作中存在的问题
2.1 钢铁企业能源管理工作仍处于摸索阶段
大多数钢厂能源管理模式仅仅是“单兵作战", 往往注重单体装备的能耗评估和节约, 对单一能源 研究得比较多, 而从全局角度和战略层面, 能源统筹 优化配置做得还不够, 以致单元能源消耗下降较快, 但系统节能效果不理想, 能源管理总体上仍旧处于分散状态, 能源管理职责归属多个部门, 统一规划、决策、管理的职能不突出, 缺乏集中统一的能源管理机构, 不利于统筹规划和综合协调, 难以应对重大能源形势变化和经济社会发展的挑战。 
2.2 管理创新与技术创新不同步 
随着节能技术的快速发展, 众多钢铁企业纷纷加大工艺技术装备的应用和推广力度, 节能技术水平提高很快, 但由于钢铁企业节能技术涉及领域较多, 涵盖范围较宽, 同时这些技术装备运行时往往存在着关联, 如果不统一进行优化管理, 效能的发挥将受到很大制约。目前, 由于大型钢铁企业由众多生产单位组成, 相互之间除主体生产线外, 基础节能设施往往缺乏统一的调度指挥。 
2.3 主体装备改造与节能技术配套不同步 
中国钢铁企业多达上千家, 不仅产能布局分散,而且工艺装备新旧并存。由于先进节能技术的推广应用力度不够, 大中型企业高炉煤气余压透平发 电 (TRT )、干熄焦、转炉干法除尘配备率仅为30% , 52% 和20% ; 煤调湿技术仅在少数企业得到应用, 造成钢铁行业整体能源利用效率不高。 
2.4 自动化、智能化水平较低
在国外, 发达国家的各种能源管理和生产运行模式普遍实现了自动化、智能化。目前, 工业自动化发达国家普遍向网络化协调控制方向发展, 通过系统工程达到节能减排的目的。由于前期投入的自动化设备较中国大五倍以上, 日本、韩国的钢铁生产能耗, 根据不同的生产项目比中国平均少30%~50%。生产和管理系统基本上实现了智能化管理。在国内, 由于各种原因, 钢铁工业建设中自动化、信息化水平大大落后于国外工业化国家。中国钢铁工业能耗水平比这些国家要高10% 以上。 
国内钢铁企业在生产和管理中的过程控制系统、生产管理系统、企业信息化系统都相对落后。虽然有些大型钢铁企业引进不少G外先进技术, 但大多数是针对具体工序的项目而未形成系统。有些企业在厂级也建立了较先进的自动化控制系统, 但是在分厂级、车间级仍是粗放的管理模式, 不能在线了解各个生产环节的能源消耗状况, 没有实时能源消耗的科学评估体系。生产工艺受自动化水平的限制和信息缺乏的局限, 很难进行优化。可以说, 随着科技进步和企业能效进步的发展, 全国钢铁企业都在积极探索量化、细化、智能化生产体系。厂级、分厂级、车间级的三级管理正由粗放型转向集约型。但到目前为止, 尚没有一家企业在分厂级、车间级实现了能源消耗在线、实时监测和控制, 工艺流程大都停留在传统的粗放管理模式下。 
以某钢铁集团中板厂为例, 能源(电力) 数据采集管理仍是人工采集或电话采集, 没有实时在线的能耗数据采集与监控。电能由变压器进入分厂后, 各个耗能设备无数据采集和监测管理, 甚至一些设备也没有能耗监控。这种情况下要抓好能源的有效管理和取得节能减排的成绩十分困难, 主要是基础太差。目前该中板厂的吨钢电耗平均为60 kW h左右(见表2)。这与国内外同行业先进企业能效指标对比还是较落后的。虽然中板厂也采用了部分自动化控制, 但在目前的生产过程中, 仍然主要依靠人为的主观管理, 并非先进的科学化的管理, 因此很难继续降低电能消耗。为此须采用自动化、信息化技术来改造生产和管理, 从而进一步取得节能效果。 
 
从表2可以看出, 在没有改变任何生产设备或生产工艺的情况下, 吨钢差值高达9% 以上, 从而可以得出这种耗能的差别主要是运行管理上的差别形成的。如果能将中板厂生产线的运行管理都能控制在优化的模式, 努力减小可以避免的耗能差别, 那么,获得较为理想的节能效果将是W全可行的。
依照现代化能源管理思想, 探索建立符合钢铁企业长期发展战略需求的新型能源管理模式; 如按照总体规划、分步实施、统筹兼顾、重点突破、效益驱动的原则, 对中板厂现有的能源基础设施系统升级和技术改造、提升企业能源系统的技术装备水平, 建设集过程监控、能源调度指挥、能源平衡决策等管控功能一体化的新型能源管理体系, 实现能源的四级能耗指标管理, 并与中板厂生产经营有效结合, 达到节能降耗, 降低成本, 提高产品竞争力, 保护资源环境, 发展循环经济的目标, 对最终实现企业的可持续发展无疑有着重要意义。
 
3 能源智能管控系统是系统节能的有效途径
能源智能管控系统可以科学地解决能源计量过程中人工抄数不及时、不准确, 信息反馈滞后的问题, 实现了能源数据采集的自动化、信息传输的网络化、结算的电子化、能源计量的现代化和精细化等目标, 并为下一步工艺及设备改进提供了基础数据。该系统能促进节能降耗工作在全企业范围内的推进, 为企业创造可观的经济效益。随着新技术、新工艺的不断引进, 也必将在功能上得到不断完善, 技术不断创新, 为钢铁企业更高的节能目标提供更加有力的技术保障。
以武汉大学研制的能源智能管控系统为例, 如应用在上述中板厂, 则可以为中板厂提供系统化的管理思想, 为中板厂构建能源管理、控制、监测和分析平台。清晰地了解各工艺、部门、产品的用电量及其他能源在系统内的消耗量, 以便进行能耗分析, 科学控制能耗, 多方位控制、降低、改善企业能源耗费, 为中板厂创造更多价值。
(1) 根据大量数据分析全厂用电负荷的状况, 统筹全厂用电规划; 调节各变压器台区的用电负荷; 对全厂的配电方案进行优化提高变压器使用效率, 降低线损, 达到节电目的; 
(2) 根据电量供需平衡原则, 发现现有设备的用电和供电存在的“跑冒滴漏"问题,特别是对于线路、 开关和负载老化和不合理运行状态进行调整和更新。实现节能, 降低成本, 减少事故率; 
(3)多方位规划全厂的优化供配电方案, 投入无功补偿、滤波器消除谐波, 改善电能质量,为二期节能改造拟定方案和进行设备的配套选型。能源智能管控系统可以针对中板厂能源管理和利用的某一方面或系统能耗较大的环节进行能源审计分析, 根据测试计算和审计分析结果, 研判能源浪费原因进行有效的改造升级。最终用智能网络管控系统实现: 能源调度、信息监控、安全控制、错峰调谷、故障处理、考核管理等(依中板厂的实际需求量身定做)。该能源智能管控系统可以分三次提供技术方案:
3.1 一次技术方案
通过构建智能能耗在线监测系统, 实现能源管理的透明、实时。中板厂建设全套智能无线、有线蜂窝组网的电能消耗在线监测系统, 实现对各个主要负载的能耗在线监测, 实现自动、同步、实时数据采集, 对中板厂的全部变压器和578台(组)用电设备中的电压、电流、功率因数、有功功率、无功功率、视在功率等参数实时监视并且在线分析。系统将在对整个中板厂的能源系统进行实时管理的基础上, 同时实现负荷侧的在线用电特性分析, 例如: 厂区功率、电压、电流等电能参数的潮流分布的在线监测和分析; 厂区无功功率消耗的分布及状况监测及分析; 厂区内线损在线监测和节能改造分析并提出整改方案; 生产工艺流程中各个负载的运行特征及状况在线监测和优化分析。通过该中板厂能源智能管控系统一期工程建设, 利用获取的数据, 一期可采取如下措施, 并实现节电5%的考核指标。
3.2 二次技术方案
电力设备的负荷控制和优化运行。二步的实施,是在建成智能能源监测系统的基础上,通过设置配套的智能控制装置,组建负荷智能控制系统。该系统的建设将完成生产运行工艺精细化管理,基于优化模型的各类电动机启/停控制程序,电机的优化运行控制,在保证生产流程安全的前提下,自动选择节能方案,节省运行时间,减少空载运行,从而达到节能10% 的目标。
(1)根据一期建设的方案,实施供电和配电网的优化改造。
(2)对一期方案中设计的负荷控制预案,选择性对负荷采用分布式测控装置,特别是对脉冲性耗电和周期性工作的电动机实现智能启停控制,减少空转率,减少冲击,实现节电。根据我们对中板厂长达一年的调研发现,中板厂电机空转率往往高达30%以上,空转率降低后, 预期可节能10%。
(3)通过一期的建设和监测,确定出全厂的无功需求分布,对大型电动机和成组电机实现无功功率的在线监视并合理分布配置无功补偿装置,采用高性能、长寿命的无功补偿装置,实现快速、动态无功补偿,通过无功补偿网络的智能化建设,确保全程90%的时间,功率因数在019以上,从而降低线损实现节电,同时,也将大幅提高厂区内电能质量的提高,减低电网谐波, 提高产品质量。通过智能化电动机控制和智能无功补偿系统的协调控制,不仅根本降低电动机的空转率,降低电耗,提高生产效率,而且通过提高无功补偿的实时性和现地性提高供电系统的质量和可靠性,实现节能减排的预期目标。
3.3 三次技术方案
建立中板厂的能源消耗监测分析数据中心和分析中心。通过采用先进的配套软件体系,构建全厂智能负荷监测分析网络中心,将全部能源消耗的动态及统计分析结果,通过数据库建设,分析软件配套,WEB信息发布等手段,使中板厂和南京钢铁公司的相关领导及技术人员能够通过企业局域网,在线了解中板厂的能源消耗和电力在线运行分析情况,使企业管理进入信息化、透明化、网络化、智能化时代。尽可能实现节能减排。并为研究钢铁工业的先进工艺、先进管理技术、先进节能技术,为达到更安全、更节约的理念跨进。一次技术方案为初步能源审计,二次技术方案为专项能源审计, 即针对中板厂能源管理和利用的某一方面或系统能耗较大的环节进行能源审计分析,根据测试计算和审计分析结果,研判能源浪费原因。第三次技术方案为深度能源审计,根据前两次技术方案的实施和掌握,进而多方位、准确、系统、科学地制定较佳节能办法,建立强大的软件平台,即科学的数学模型,实施最终的智能化管理。如: 供需平衡分析,多方位分析与预测,安全预警、在线调度、多方位优化等。从而达到:
(1)能耗计算:多方位、准确、实时地反映企业每天能源用量以及成本, 能源利用率。以便科学控制耗能水平。
(2)能源使用分析: 统计、分析、对比单位时间内,单位产品能耗成本,分析能耗成本走势,杜绝能源浪费、提高能源使用效率,寻求成本更低的能源使用方案。
(3)能源需求预算: 根据单位产品耗能指标,可准确预算月、季、年度能源资源用量、费用预算,以便采购部门实现经济采购。
 
4 能源智能管控系统应用成果分析
(1) 应用远程控制技术,电力系统、气系统和水系统的监控可实时、准确无线传输能耗数据,大大提高劳动生产率; 
(2)减少相关操作人员和管理人员,节省人力资源成本核算; 
(3)提高能源设备正常运行率, 减少设备故障损失;
(4)高炉、转炉、水泵、风机、轧机、生产线等存在的能源浪费,据能源智能管控可智能调节,节能率20%以上。对一些明显的“跑、冒、滴、漏"的现象稍加改造, 就会产生明显效果;
(5)建立能源管控系统后,上述中板厂可大大减少用能浪费现象,从以前是模糊用能,现在是明白用能,到最终实现科学用能,能创造巨大的生产效益。以该中板厂为例,据评估,目前吨钢耗电约60kW h,每年耗电费约6000万元,采用能源智能管控系统可以达到降耗20%以上的效果。整个投资约2000万元左右。按预期节电20%的电费计算6000(万元)×20%=1200(万元) ,一年半即可收回成本,经济效应十分可观。
(6) 一次技术方案实施可节能5%以上, 二次技术方案实施可节能10%以上,第三次技术方案实施可节能5%以上,即总节能不低于20%,投资回收期约2年左右。
 
5 开云网页版登录入口工业能耗系统介绍
开云网页版登录入口工业能耗系统采用自动化、信息化技术和集中管理模式,对企业的生产、输配和消耗环节实行集中扁平化的动态监控和数据化管理,监测企业电、水、燃气、蒸汽及压缩空气等各类能源的消耗情况,通过数据分析、挖掘和趋势分析,帮助企业针对各种能源需求及用能情况、能源质量、产品能源单耗、各工序能耗、重大能耗设备的能源利用情况等进行能耗统计、同环比分析、能源成本分析、用能预测、碳排分析,为企业加强能源管理,提高能源利用效率、挖掘节能潜力、节能评估提供基础数据和支持。
5.1 系统结构
 
5.2 系统功能
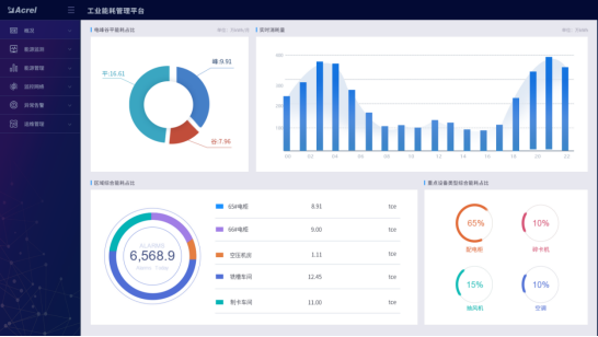
5.2.1 大屏展示
大屏展示企业水电气当前用量、能源消耗趋势、产能走势、各类能源占比、各类能源消耗日/月/年同比,以及当前天气情况、污染情况,并三维展示企业重要工艺或工段的能源消耗动态。
 
 
5.2.2 能源看板
展示企业电能峰平谷能耗统计占比,区域或重要工艺综合能耗占比和统计分析,碳排放量核算;并从企业管理需求出发,展示各监测区域的能耗比例、公司单位产品能耗和单位产值能耗同比分析,让企业一目了然地掌握能源消耗水平,以便及时做好节能减排策划。
 
5.2.3 能耗分析
从能源使用种类、监测区域、生产工艺/工段时间、分项等维度,采用曲线、饼图、直方图、累积图、数字表等方式对企业用能统计、同比、环比分析、实绩分析,折标对比、单位产品能耗、单位产值能耗统计,找出能源使用过程中的漏洞和不合理地方,从而调整能源分配策略,减少能源使用过程中的浪费。
 
5.2.4运行监测
系统对区域、工段、设备能源消耗进行数据采集,监测设备及工艺运行状态,如温度、湿度、流量、压力、速度等,并支持变配电系统一次运行监视。可直接从动态监测平面图快速浏览到所管理的能耗数据,支持按能源种类、车间、工段、时间等维度查询相关能源用量。
 
5.2.5 移动端支持
APP支持Android、iOS操作系统,方便用户按能源分类、区域、车间、工序、班组、设备等不同维度掌握企业能源消耗、效率分析、同环比分析、能耗折标、用能预测、运行监视、异常报警等。
 
5.3 现场设备层介绍
5.3.1 三相多功能仪表 DTSD1352-C
 
功能
● 计量
   计量总的正反向有功和无功电能(4象限电能)
● 测量
测量分相电压、分相电流、分相及总的有功功率、无功功率和视在功率、分相及总的功率因数、电网频率
● 需量
   有功、无功功率需量统计
● 分时
   百年日历、时间,闰年自动切换,可设置2个年时区、2套时段表、4个费率,8时段,时段间隔1分钟
● 结算
   电表内存储3个月的历史结算数据,电能结算日缺省设置为月末24时(月末结算)
● 显示
   7位宽温型LCD显示;有功电能脉冲、无功电能脉冲、报警、相序、失压、当前费率LED指示
● 输出
   有功电能脉冲输出、无功电能脉冲输出,无源光电隔离型输出端口
● 通讯
   支持RS485通讯接口,通讯规约可选(MODBUS-RTU或DL/T645规约)
5.3.2 通讯管理机Anet
 
 
ANet智能通讯管理机是一款采用嵌入式硬件计算机平台,具有多个下行通信接口及一个或者多个上行网络接口,用于将一个目标区域内所有的智能监控/保护装置的通信数据整理汇总后,实时上传主站系统,完成遥信、遥测功能。
同时,ANet智能通讯管理机支持接收上级主站系统下达的命令,并转发给目标区域内的智能系列单元,完成对厂站内各开关设备的分、合闸远方控制或装置的参数整定,实现遥控和遥调功能,以达到远动输出调度命令的目标。
ANet智能通讯管理机提供丰富的规约库支持,实现不同二次设备供应商的智能设备互联。作为自动化系统网络与监测设备之间的通信接口设备,ANet智能通讯管理机实现了规约转换、接口匹配、数据转换等三项功能。
ANet智能通讯管理机提供RS485通信端口,每个端口可带32台仪表设备(对于低压综合保护建议每个端口挂接不超过10个);可根据仪表设备的通信波特率、通信线路长度及客户对通信数据的刷新速度要求最终决定每个通信端口所带的设备数量。
ANet智能通讯管理机实时并行多任务处理与第三方设备的访问及上位系统的连接通信,支持软件组态。通过专门的配置管理软件,可为不同通道挂载设备选择不同的通信协议,并可通过更改配置文件来改变通讯管理机所连接仪表设备的数量及数据信息,而不需更改软件程序。

关于开云网页版登录入口

公司简介

产品展示

Acrel-5000园区厂房能源监测管理系统 能源监测管理系统 能耗计量分析系统 光伏双向计量 学校智慧用电

服务与支持

技术文章新闻中心

联系我们

联系方式在线留言

电瓶车充电桩、电动汽车充电桩禁止非法改装!

版权所有 © 2025 开云网页版登录入口-开云中国    备案号:

技术支持:仪表网    管理登陆    sitemap.xml

手机:TEL

13774417047

地址:ADDRESS

上海市嘉定区育绿路253号

扫码关注我们