
产品分类
更新时间:2023-10-19
浏览次数:552胡冠楠
开云网页版登录入口电气股份有限公司 上海嘉定
1.趋势分析
新能源汽车下乡已经成为提振汽车市场表现、推动汽车行业发展的重要措施。国家发改委日前也提出,汽车消费是支撑消费的“大头",将加快推进充电桩和城市停车设施建设,大力推动新能源汽车下乡,鼓励汽车企业开发更适宜县乡村地区使用的车型。
目前新能源汽车下乡已经进入第四个年头。汽车下乡政策从2009年开始,2020年7月,工信部等三部门联合开展了新能源汽车下乡活动,下乡的主角变成了新能源车,从三部委联合发起到四部门全力支持,参与活动的企业与车型不断扩大,新能源汽车下乡活动的影响力与日俱增。
据中汽协数据,2022年,下乡车型共完成销售265.98万辆,同比2021年同期的141.93万辆,增长87%,全年活动共有28家汽车企业、64款车型积极响应参加新能源汽车下乡活动。
中汽协副总工程师许海东此前在接受采访时表示,于2020年7月启动的新能源汽车下乡,3年来奔赴10省(市)开展18站启动活动,发布6批累计近200款下乡车型,带动新能源下乡车型累计销售410多万辆。同时,消费者对新能源汽车的认知普遍改善,在车型选择方面,对新能源汽车的误解基本消除,并出现了选择新能源汽车的消费倾向。
据中国汽车工业协会旗下媒体《汽车纵横》预测,到2030年,农村汽车千人保有量有望达160辆,总保有量将超过7000万辆,市场规模达5000亿元。
2.充电桩建设面临的问题
通常而言,充电桩的使用需要配套一个停车位,因此电动汽车充电站天然就是一个停车场,充电桩和停车位的协调不能少。但目前来看,电动汽车充电及停车等相关配套产业仍各自独立发展,尚未考虑各自的协调配合问题,导致停车、充电的难题成为困扰和制约电动汽车发展的重要因素。目前,乡村停车场发展相对落后,在规模数量和服务质量上均难以满足用户需求,存量停车场资源难以得到有效利用。总体而言,停车泊位缺口巨大。而在充电桩方面,由以上分析可知,尽管发展速度不慢,但受限于充电时长、运行商管理运营水平、各充电桩品牌质量差异等因素,仍难以较好地利用起来。车桩位一体化是解决停车充电难题的有效办法和发展趋势,通过建设车桩位一体化数据平台,改变原有粗放式的车、桩、位管理模式,利用数据互通对新能源车、桩、位资源整合,从而可减少无效交通,改善交通秩序,节约能源消耗,提升社会效益,推进城乡村智能交通化进程,为新能源政策的制定和实施(如充电桩优化布局)提供更具公信力的数据。
车桩位一体化平台的服务模式如图 1 所示。具体来说,车桩位一体化平台的服务流程可以描述为:用户在到达充电站/停车场后,通过摄像头实现车牌的识别和用户账户的认证,进入场内后通过运行商提供的地图引导服务找到合适的泊位,用户扫码开始充电和计时计费。此时,实时停车时长和充电数据将上传至车桩位一体化平台。平台一边将数据下发至运营商实现结算功能,一边将数据共享至政府城市大脑,实现监管部门对运营商的监督管理,也方便后期进行充电桩建设使用相关的补贴审核和结算。相关运行数据可通过城市大脑共享至地图软件等导航工具,方便用户掌握附近充电站的空闲情况,也方便交通管理部分了解乡村各区域的充电和停车需求,作出及时的调度和引导,提高交通效率,避免堵塞。因此,车桩位一体化平台可以提升用户使用体验,方便运营商进行运营决策,方便监管部门进行监管和提供民生服务,是一举多得的有效措施。

图 1 “车桩位"一体化平台的服务模式
3.解决方案
图2 平台结构图
充电运营管理平台是基于物联网和大数据技术的充电设施管理系统,可以实现对充电桩的监控、调度和管理,提高充电桩的利用率和充电效率,提升用户的充电体验和服务质量。用户可以通过APP或小程序提前预约充电,避免在充电站排队等待的情况,同时也能为充电站提供更准确的充电需求数据,方便后续的调度和管理。通过平台可对充电桩的功率、电压、电流等参数进行实时监控,及时发现和处理充电桩故障和异常情况对充电桩的功率进行控制和管理,确保充电桩在合理的功率范围内充电,避免对电网造成过大的负荷。
4.开云网页版登录入口充电桩云平台具体的功能
平台除了对充电桩的监控外,还对充电站的光伏发电系统、储能系统以及供电系统进行集中监控和统一协调管理,提高充电站的运行可靠性,降低运营成本,平台系统架构如图3所示。

图3 充电桩运营管理平台系统架构
大屏显示:展示充电站设备统计、使用率排行、运营统计图表、节碳量统计等数据。
图4 大屏展示界面
站点监控:显示设备实时状态、设备列表、设备日志、设备状态统计等功能。
图5 站点监控界面
设备监控:显示设备实时信息、配套设备状态、设备实时曲线、关联订单信息、充电功率曲线等。
图6 设备监控界面
运营趋势统计:显示运营信息查询、站点对比曲线、日月年报表、站点对比列表等功能。
图7 运营趋势界面
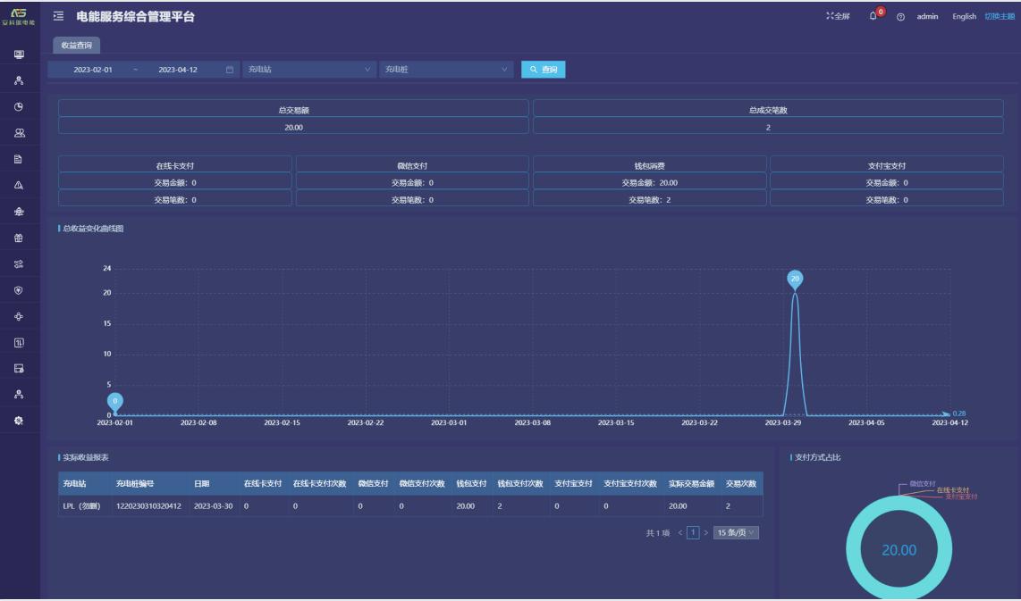
收益查询:提供收益汇总、实际收益报表、收益变化曲线、支付方式占比等功能。
图8 收益查询界面
故障分析:提供故障汇总、故障状态饼图、故障趋势分析、故障类型饼图等功能。
图9 故障分析界面
订单记录:提供实时/历史订单查询、订单终止、订单详情、订单导出、运营商应收信息、充电明细、交易流水查询、充值余额明细等功能。
图10 订单查询界面
5. 产品选型
开云网页版登录入口为广大用户提供慢充和快充两种充电方式,便携式、壁挂式、落地式等多种类型的充电桩,包含智能7kw交流充电桩,30kw直流充电桩,60kw/80kw/120kw/180kw直流一体式充电桩来满足新能源汽车行业快速、经济、智能运营管理的市场需求。实现对动力电池快速、安全、合理的电量补给,同时为提高公共充电桩的效率和实用性,具有有智能监测:充电桩智能控制器对充电桩具备测量、控制与保护的功能;智能计量:输出配置智能电能表,进行充电计量,具备完善的通信功能;云平台:具备连接云平台的功能,可以实现实时监控,财务报表分析等等;远程升级:具备完善的通讯功能,可远程对设备软件进行升级;保护功能:具备防雷保护、过载保护、短路保护,漏电保护和接地保护等功能;适配车型:满足国标充电接口,适配所有符合国标的电动汽车,适应不同车型的不同功率。下面是具体产品的型号和技术参数。


6. 现场图片


7. 结论
充电桩充电的贸易公平、安全认证和服务标准化是决定电动汽车充电设施产业发展态势的重要因素。 本文首先分析了中国电动汽车充电桩的发展趋势,指出车桩位一体化的发展思路是解决乡村电动汽车充电困难的有效途径。因此开云网页版登录入口已经有了比较完善的电动汽车智能充电桩系统及平台解决方案,解决了政策建设问题,使电动汽车充电过程更加智能和快速。需要在安全、稳定的基础上,同时保证充电方便、使用简单、智能化操作窗口等优点,为使用者提供更好的充电体验。