
产品分类
更新时间:2023-12-08
浏览次数:630胡冠楠
开云官方端网站登录入口电气股份有限公司 上海嘉定
概述
Acrel-2000M开云官方端网站登录入口马达保护与监控系统可以实时对低压电动机的运行状态进行监测,对电机各类故障进行监测并存储,可生成各类实时曲线(电压、电流、功率等),可为电机节能提供依据,实现电机节能管理,监控系统的安全、经济、可靠运行提供了全新的解决方案。
开云官方端网站登录入口马达保护与监控系统应用场合
发电厂、石油化工、造纸、纺织、水泥、冶金、轨道交通、智慧水务、污水处理、泵站、管廊等行业,需要对电动机进行集中监控管理的场合。
系统结构

功能
以配电一次图的形式直观显示电机的运行状态,实时监测各电机、电压、电流、功率、功率因数等电参数信息,动态监视各电参量,有关故障、告警等信号。

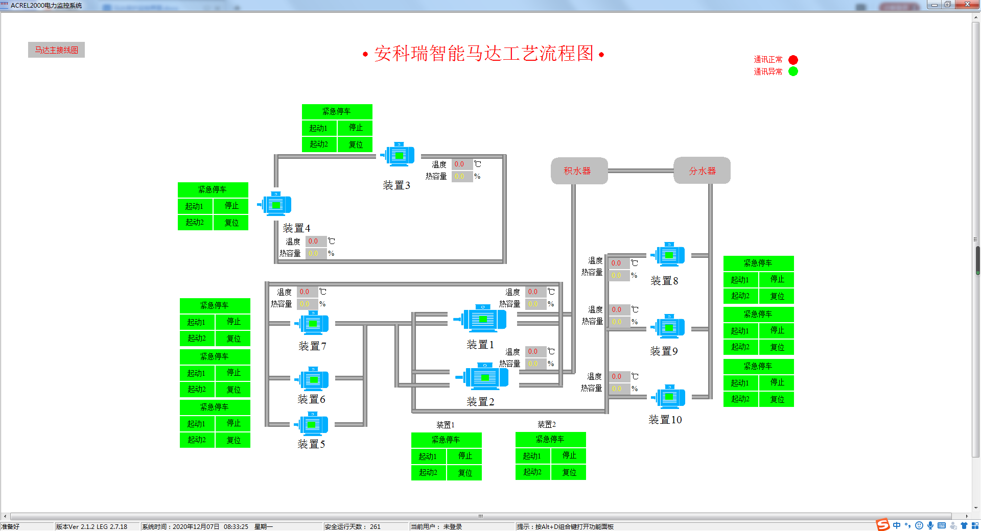
工艺流程监测
可根据用户需求绘制详尽的工艺生产流程图,直观显示生产工序工艺流程及各机组运行状况。帮助用户实时掌握生产信息。

参数查询
详细展示单个电机设备或馈线回路的参数信息,包括电压、电流、功率、电能等电参量信息,以及DI/DO状态、故障信息等各类非电参量信息。

曲线查询
可直接查看各个数据历史曲线,包括三相电流、三相电压、有功功率、无功功率、功率因数、电阻值等曲线,便于用户分析回路的历史运行状况。

运行报表
系统具备定时抄表汇总统计功能,用户可以自由查询自系统正常运行以来任意时间段内各电机的用电情况,即该电机用电量与各分支回路消耗电量的统计分析报表。

实时事件告警
具有实时告警功能,系统能够对电机状态、电机脱扣状态、报警状态、合动作等遥信变位等事件发出告警,故障发生实时弹窗告警。

历史事件查询
系统能够对遥信变位、电机状态,以及电压、电流、功率、功率因数越限等事件记录进行存储和管理,方便用户对系统事件和进行历史追溯、查询统计、事故分析。

权限管理
通过用户权限管理能够防止未经授权的操作(如遥控的操作,数据库修改等)。可以定义不同级别用户的登录名、密码及操作权限,为系统运行、维护、管理提供可靠的安全保障。

通信管理
马达监控系统可以对整个监控系统范围内的设备通信情况进行管理、控制、数据的实时监测。可以查看某个设备的通信和数据报文。

通讯拓扑
实时监视接入系统的各设备的通信状态,能够完整的显示整个系统网络结构;可在线诊断设备通信状态,发生网络异常时能自动在界面上显示故障设备或元件及其故障部位。

