
产品分类
更新时间:2024-02-18
浏览次数:1147胡冠楠
开云官方端网站登录入口电气股份有限公司 上海嘉定 201801
摘要:本文介绍了智能电能计量管理系统的分类、主要功能并通过工程实例阐述了该系统的电气设计。
关键词:智能电能计量;主要功能;工程实例
0引言
作为传承人类文明成果的主要场所,其社会地位不言而喻。学校用电是众多用电单位中的重要组成部分,如何合理利用和管理学校的电能资源并满足学生的用电要求,提高学生的生活质量是一个很值得研究的课题。智能电能计量管理系统正是为解这个些问题应运而生。
1智能计量系统的分类
智能电能计量管理系统主要分智能集中式电能计量系统与智能分布式电能计量系统,其中智能集中式电能计量系统包含单相智能集中式电能计量系统、三相智能集中式电能计量系统;集中电能计量、时段控制、负荷控制、实时监控等诸多功能于一体,既便于管理,又有效防止各类偷漏电、超负荷用电等情况的发生。学校多采用智能集中式电能计量系统(下文简称智能计量系统),本文亦*点阐述该系统。
2智能计量系统的主要功能及特点
(1)智能计量系统由系统软件、网络、数据管理器、计量控制模块及控电机柜组成。该系统采用多线程分布技术,支持多种联机模式,且采用RS485专网通讯或TCP/IP协议利用校园通讯,不需使用IC卡进行数据传输。控电机柜分集中式机柜和分层嵌入式机柜两种,集中式机柜每台*多可以管理112个房间,分层嵌入机柜*多可以管理32个房间。
(2)智能计量系统主要可以实现以下功能:单元用电计量计费、剩余电量低限报警提示、预购电量、无费关断、实时监控、短路保护、定时控电、单元限流设定、单元用电查询、故障自动报警、免费基础电量设置、退费管理、用户切换和锁定、掉电数据保护、用电数据统计分析等。
3管理模式
智能计量系统的管理模式分单机版和网终版。
(1)单机版采用单一的管理模式,通过电脑上安装控电平台对所辖房间进行售电、查询、监控等一系列管理。
(2)网络版采用复合管理模式,通过局域网,将控电系统的各项职能分开,逐级管理相互监督,详见下列框图:

4AcrelEMS-EDU高校综合能效管理平台
4.1平台概述
AcrelEMS-EDU校园综合能效管理解决方案针对校园能源统计、后勤计费管理、校园运维管理等提供高校的信息化管理平台。从“源、网、荷、储、充"多个角度解析高校当下及未来的用能问题及用能需求,在统一的需求下“实现能源互补、信息互通"等管理模式。助力学校管理智能化、数字化、综合化,实现节能校园、绿色校园、低碳校园。
4.2平台组成
AcrelEMS-EDU高校综合能效管理平台采用开放的分层分布式网络结构,主要由设备层、传输层、数据层、应用层组成。平台融合电力监控、电能统计、电气安全、电能质量分析及治理、智能照明控制、预付费等功能,用户通过浏览器、手机APP获取数据,通过一个平台即可全局、整体的对企业用电进行进行集中监控、统一调度、统一运维,同时满足企业用电可靠、安全、节约、高效、有序的要求。
4.3平台架构

图1开云官方端网站登录入口高校综合能效管理方案架构拓扑
5高校综合能效解决方案
5.1校园电力监控与运维
集成设备所有数据,综合分析、协同控制、优化运行,集中调控,集中监控,数字化巡检,移动运维,班组重新优化整合,减少人力配置。

5.2后勤计费管理
采用先进的网络抄表付费管理技术,实现电、水、气等能源综合计费,实现远程抄表、费率设置、账单统计汇总等,支持微信、支付宝、一卡通等充值支付方式,可设置补贴方案。通过能源付费管理方式,培养用能群体和部门的节能意识。
5.2.1宿舍用电管理
针对学生宿舍用电进行管理控制:可批量下发基础用电额度和定时通断功能;
可进行恶性负载识别,检测违规电气,并可获取违规用电跳闸记录;

5.2.2商铺水电收费
针对校园超市、商铺、食堂及其他针对个体的水电用能进行预付费管理

5.2.3充电桩管理平台
充电桩在“源、网、荷、储、充"信息能源结构中是必*。充电桩应用管理同样是校园生活服务中必*一部分。

5.2.4智能照明管理
通过对高校路灯的全局监测,提供对路灯灵活智能的管理,实现校园内任一线路,任一个路灯的定时开关、强制开关、亮度调节,以及定时控制方案灵活设置,确保路灯照明的智能控制和高效节能。

5.3能源管理系统
针对校园水、电、气等各类接入能源进行统计分析,包含同比分析、环比分分析、损耗分析等。了解用能总量和能源流向。
按校园建筑的分类进行采集和统计的各类建筑耗电数据。如办公类建筑耗电、教学类建筑耗电、学生宿舍耗电等,对数据分门别类的分析,提供领导决策,提高管理效能。
构建符合校园节能监管内容及要求的数据库,能自动完成能耗数据的采集工作,自动生成各种形式的报表、图表以及系统性的能耗审计报告,能够监测能耗设备的运行状态,设置控制策略,达到节能目的。

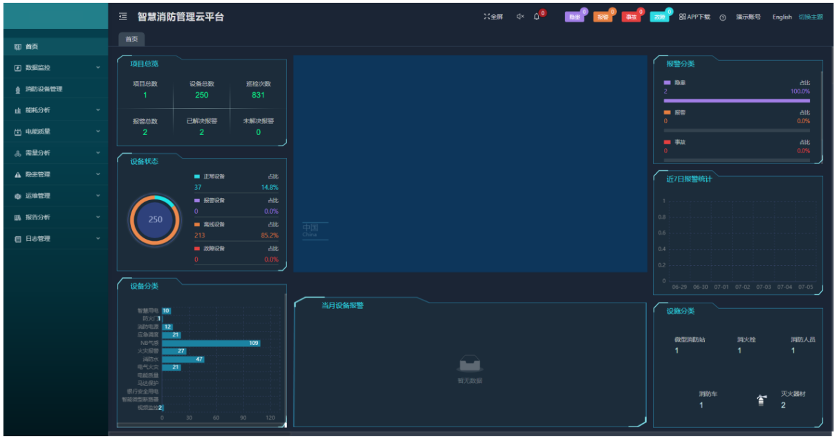
5.4智慧消防系统
智慧消防云平台基于物联网、大数据、云计算等现代信息技术,将分散的火灾自动报警设备、电气火灾监控设备、智慧烟感探测器、智慧消防用水等设备连接形成网络,并对这些设备的状态进行智能化感知、识别、定位,实时动态采集消防信息,通过云平台进行数据分析、挖掘和趋势分析,帮助实现科学预警火灾、网格化管理、落实多元责任监管等目标。实现了无人化值守智慧消防,实现智慧消防“自动化"、“智能化"、“系统化"需求。从火灾预防,到火情报警,再到控制联动,在统一的系统大平台内运行,用户、安保人员、监管单位都能够通过平台直观地看到每一栋建筑物中各类消防设备和传感器的运行状况,并能够在出现细节隐患、发生火情等紧急和非紧急情况下,在几秒时间内,相关报警和事件信息通过手机短信、语音电话、邮件提醒和APP推送等手段,就迅速能够迅速通知到达相关人员。

6平台部署硬件选型
6.1电力监控与运维平台


6.2后勤计费管理
6.2.1宿舍/商业预付费平台





6.2.2充电桩管理平台


7结束语
智能计量系统与普通电表计量系统相比,虽然设备投资会大些,但它能做到集中管理,集中控制,省去了值班人员现场抄表的烦琐,简化了管理流程,*大限度地节省人力管理资源,且能降低电能损耗,是一条可持续发展计量方式。因此很值得各学校或其他公共建筑广泛使用。
参考文献:
【1】刘翠丽.智能电能计量管理系统在学校中的应用
【2】开云官方端网站登录入口高校综合能效解决方案2022.5版.
【3】开云官方端网站登录入口企业微电网设计与应用手册2022.05版