
产品分类
更新时间:2024-09-13
浏览次数:542胡冠楠
开云网页版登录入口电气股份有限公司 上海嘉定
摘要:民用建筑中充电桩配电系统设计应结合现有国家标准及当地政策、规范、标准的要求。本文以广州市住宅项目为例,介绍了电动汽车充电桩布置的原则,充电桩配电系统的设计,充电桩相关配套设施建设的要求,主要内容包括主体选址、平面布置、负荷计算、电气保护、防雷接地等方面。并分析我国现今新能源汽车发展现状及亟待解决的问题
关键词:电动汽车;有序充电;汽车充电桩;新能源;
一、引言
随着国家对新能源产业的政策扶持及行业技术的迅速发展,新能源汽车的应用越来越 普及,由此,如何应对用户日益增长的新能源汽车充电需求与当前充电设施建设不匹配,也是建筑电气设计人员应当攻克的一道难题。 本文着点于建筑电气设计中充电桩的布置与配电 系统设计,并延伸探究相关配套设施建设及目前所遇到的问题,以期与广大相关从业人员共同探讨解决问题的思路与方法
二、充电桩的分类
充电桩分为慢充和快充。慢充特点是交流输入交流输出,充电电流小时间长,目前大多数慢充时间 约6 ~ 9 小时;快充特点是交流输入直流输出,充电电流小时间 短,快充时间约1 ~2 小时。住宅建筑配建慢充足以满足绝大多数用户的使用求,且慢充建设成本较快充也较 低,故住宅建筑基本为慢充,快充则用于公共场合,缩短用户充电时间。
三、 充电桩布置的要求
3.1 选址
设置充电桩的场所应充分考虑周围建筑情况及建筑自身内部情况,通常需要考虑以下几点:
(1 )尽量避开多尘、水 雾、有腐蚀性和破坏绝缘的有害气体及导电介质的场所,此类场所对 电气设备破坏性大且存在安全隐患;
(2)尽量避开可能积水的场所,如厕所、浴 室的正下方,如果因条件限制必须设在此类场所,应当采取预防滴、漏 水的措施或者选用相应防护等级的设施,通常情况下可在此区域设置双层板或双层墙,但这种做法应征询当地验收或监督部门是否认可;
(3 )避免设置在有剧烈振动影响或者高温的场所;
(4)国标《电动汽车分散充电设施工程技术标 准 》GB51313 -20 1 8(简称“国 标")中规定,不宜设在修 库内;广东省标准《电动汽车充电基础设施建设技术规程》DBJ/T1 5 -1 5 0 -2018(简称“广东省标")中要求更具体不应设在修车库及甲、乙类物品运输车的汽车库、停车场内;
(5 )尽量选在有公用网络覆盖的场所,充电设施使用及维护都需要使用网络;
(6 )应当选在便于消防救援力量到达的场所,方便火灾发生时能及时得到救援。
3.2 布置
新建车库内的充电设施应当在集中布置同一防火分区内。当耐火等级为一、二级的车库有多层时,可布置在车库的一/二/三层;当车库为地下多层时,不应该布置地下四层及以下。国标中,设置充电设施的车库防火单元最大允许建筑
面积要求如下表 1 :
表 1 集中设置充电设施的防火单元
最大允许建筑面积(㎡)

广东省标中,设置充电设施的车库防火分区最大 许
建筑面积要求如下表 2 :
表 2 集中设置充电设施的防火分区
最大允许建筑面积(㎡)

且广东省标中规定:设置充电设施的车库,地下或高层车库单个防火单元内停车数量不大于 20 辆;半地下/单层/多层车库单个防火单元内停车数量不大于5 0辆。
充电桩配电系统设计
4.1 确定负荷等级
根据国标及广东省标相关规定,除供电中断将对经济
或社会秩序造成较大损失或较大影响其供电负荷等级不低于二级外,其余供电负荷等级可按照三级。
4.2 确定建筑物应设充电桩数量
国标规定,新建住宅配建停车位应按照 1 00 %的比例建设或预留充电设施安装条件,公共建 筑或公共停车场内配建停车位应按照不应低于 1 0 %的比例建设或预留充电设施安装条件。除了满足规范及规划要求外,在设计初期,还应征询业主意见,确认是否有特殊需求。
4.3 确定设备负荷容量及配电设计
目前,单台慢充一桩一枪充电功率仍不统一,图集1 8D70 5 -2 中为7 kW,大多数设计也会采用这个数据,单台快充一桩一枪充电功率常见为 3 0 kW、6 0 kW,具体设计中选用哪种数据根据当地供电部门要求及业主具体需求而定。以广东省广州市某住宅项目设计为例,该项目包含 1 0栋一类高层住宅及2层地下室,其中包含充电车位1 5 3 0个,供电负荷等级为三级负荷。按照广州市要求,新建住宅停车位必须全部建设或预留安装充电设施接口,其中配建或预留充电设施接口比例不少于 3 0 %,则本项目首期投入的充电桩数 量 为 1 5 3 0 x3 0 % = 45 9个。 根据广州市供电局要求,充电功率不少于 8kW/车位,取 8kW每台。考虑同期需要系统,见表 3 。
表 3 需要系数(Kx)推荐值

注:表中充电设备台数是按同一单相所接交流充电桩数量计算,采用三相配电时,表中充电设备台数应乘以 3 。计算容量 Sj =Kt*Kx*式中:Kt-同时系数,一般取 0 .8 ~ 1 .0 ,根据广州市供电局要求,可取 0 .8 ;
Kx-需要系数,本项目接于同一相的充电桩数量为45 9/3 =1 5 3个,查表3 ,取0 .3 ;
充电设备总设备功率,45 9 x8 =3 6 7 2 kW;
η-充电设备的工作效率,一般为 0 .9 ~0 .9 5 ,本项目取0 .9 3 ;
cosφ-充电设备的功率因数,一般为 0 .9 ~ 0 .9 8 ,本项目取 0 .9 3 ;
(1 )变电所负荷计算
总容量Sj 1 = 0 .8 * 0 .3 * {3672/(0 .9 3 * 0 .9 3 )}=1018 .9 kVA
则首期投入变压器 1 2 5 0 kVA,负载率 8 1 .5 %。
剩余充电车位预留安装条件,预留变压器,仅预留变配电室位置。 预留变压器容量 计算如下:Sj 2 = 0 .5 * {8 *(1 5 3 0 -45 9 )/(0 .9 3 *0 .9 3 )}=4 9 5 3 .2 kVA(其中按照广州市供电局要求,规划总容量按照5 0 %的需要系数计算),故预留 6台1 000 kVA 变压器,负载率 82 .5 %。
(2)区域配电箱负荷计算及配电设计
以某一防火分区40个充电车位为例,区域配电箱电源引自变电所低压柜,放射式供电,设 置4个充电桩电表箱,其中3个1 2位表箱,1个4 位表箱。 考虑到个别地区配电房内低压柜设置切非受限,故在区域配电箱设置消防切非。本区域配电箱接于同一相的充电桩数量40/3 = 1 3个,故Kx 取0 .7 ,Kt 取1 .0 ,则系统图如下图 1 :

图 1 区域配电箱系统图
(3 )末端配电箱负荷计算及配电设计
末端配电箱由区域配电箱放射式供电,本区域配电箱接于同一相的充电桩数量为1 2/3 =4 个,故 Kx 取 0 .8 ,Kt取1 .0 ,则系统图如下图 2 :

图 2 末端配电箱系统图
4.4 交流充电桩的保护和计量
(1 )应设置过负荷保护、短路保护及接地保护;
(2)配电回路应设剩余电流动作保护,选用A型 RCD额定动作电流不大于 3 0 mA,动作时间不 大于0 .1 s(广东省标中也可选用 B 型 RCD);
(3 )末端回路设置限流式电气防火保护器
(4)充电桩防水防尘等级:室内安装时不低于 IP3 2 ,室外安装时不低于 IP6 5
(5 )电源进线宜选用不低于B2级燃烧性能、t1级产烟毒性、d1 级燃烧滴落物/微粒等级的电线、电缆。电线、电缆具体选型应视项目建筑类型而定。
(6 )充电桩应自带电能计量装置,自带的计量装置主要为用户提供计量 服 务,此 外 还 应 在产权分界点安装面向电网接电的计量装置,如上文图 2 ,末端配电箱出线回路安装计量电表。
4.5 配套设施的要求
(1 )配建充电设施的车库,应配套设置相应的消防设施:火灾自动报警系统、消防应急照明及 疏散指示标志、防排烟设施和自动喷水灭火系统;
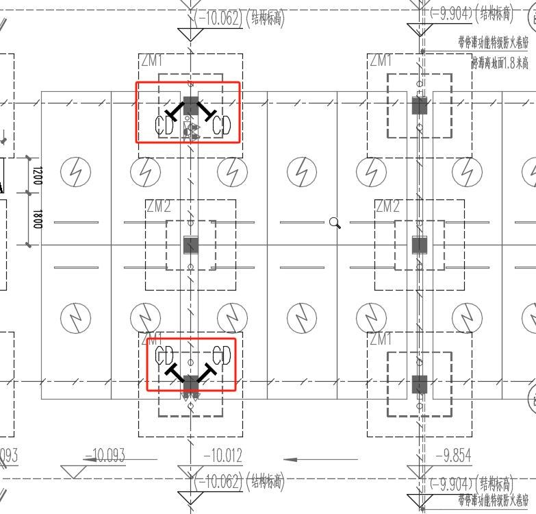
(2)广东省标准要求,设有充电设施的防火单元内行车通道上的防火卷帘应当分两步动作,第 一步由火灾自动报警系统联动下降停在距地1 .8 米处,第二步由专业消防救援人员或值班人员操作设置在防火卷帘两侧的现场手动控制装置使卷帘下降到底;
(3 )充电设施设置处宜有视频监控,便于消控室值班人员及时发现并处理故障或异常情况。广东省标要求设置了3 0 kW及以上单枪容量快充设备的室内场所应设视频安防监控系统。
4.6 接地系统的要求
(1 )室内安装的桩可利用建筑物本身接地装置;室外安装的充电桩可利用附近建筑或其他配 电设施的接地装置。当无法利用或附近无其他接地装置时,应当加设接地装置。
广东省标准要求,充电车位应有等电位联结措施。一般室内充电设置做防雷接地时,可在 附近柱位或墙体预留接地预埋件,与建筑物接地网连接, 图 3示意;室外充电桩接地可设置等 电位均衡线,做法详集1 8D70 5 -2 第47页,如图 4示意:
图 3 预留充电桩接地端子图示
4.7 充电桩安装
充电桩的安装方式大体可分为壁挂式 安装和落地式安装,其中应注意,无论采用哪种安 装方式,都应该为人员操作和检修留下空间,同时也避免距离车位过近增加用户停车时撞上充电桩的风险。

图 4 室外充电车位等电位均衡线图示
4.8 机遇与挑战
据第一财经日报报道,202 3年我国新能源汽车产销额分别为958 .7万辆和949 .5万辆,同比 增长35.8 %和37.9 %,市场达到 31 .6 %,创下历史新高。至202 3年底,全国新能源汽车 保有量达到2041万辆,占汽车总量的6.0 7 %。新能源汽车数量的快速增长除了增加了对充 电基础设施合理建设的要求外,在道路交通频繁的特殊时间段,如节假日期间,也进一步放大了电车主的充电焦虑。
据国家电网智慧车联网平台发布的数据显示,2024 年春运期间,仅1月2 6 日到2月5日11天的时间里,国家电网智慧车联网平台上高速公路服务区新能源车充电量达3408 .9 1 万千瓦时,充电次数达1 51 .9 4 万次,分别比2023年春运同期增长67 .06 %和48 .42 %。在新 能源汽车渗透率较高的南方地区,车主在高速服务区充电需要排队取号,单次充电耗时更长。 尤其是本次春运期间,遭遇特殊天气冻雨,高速路段堵车可达几天,为省电有些车主甚至不敢 开取暖,如何应对这些问题也是新能源汽车制造商及充电桩设计、设置人员面临的挑战。同时,乡村新能源汽车充电设施的建设也是一个广阔的市场。多数新能源车主返回村里以后充 困难,只能前往当地镇点或县里,且县镇公用充电桩设置 较少,往往需要排队才能充上电。 当 前市场,乡村新能源汽车占比量较少的一个很大原因在于充电不方便,充电设施短、缺、落 后,如何加快乡村充电桩建设和配套农村电网的质量改造提升,也是进一步在乡村推广新能源汽车亟需解决的一大难题。
解决方案

图1 平台结构图
充电运营管理平台是基于物联网和大数据技术的充电设施管理系统,可以实现对充电桩的监控、调度和管理,提高充电桩的利用率和充电效率,提升用户的充电体验和服务质量。用户可以通过APP或小程序提前预约充电,避免在充电站排队等待的情况,同时也能为充电站提供更准确的充电需求数据,方便后续的调度和管理。通过平台可对充电桩的功率、电压、电流等参数进行实时监控,及时发现和处理充电桩故障和异常情况对充电桩的功率进行控制和管理,确保充电桩在合理的功率范围内充电,避免对电网造成过大的负荷。
六、开云网页版登录入口充电桩云平台具体的功能
平台除了对充电桩的监控外,还对充电站的光伏发电系统、储能系统以及供电系统进行集中监控和统一协调管理,提高充电站的运行可靠性,降低运营成本,平台系统架构如图3所示。

图2 充电桩运营管理平台系统架构
大屏显示:展示充电站设备统计、使用率排行、运营统计图表、节碳量统计等数据。

图3 大屏展示界面
站点监控:显示设备实时状态、设备列表、设备日志、设备状态统计等功能。

图4 站点监控界面
设备监控:显示设备实时信息、配套设备状态、设备实时曲线、关联订单信息、充电功率曲线等。

图5 设备监控界面
运营趋势统计:显示运营信息查询、站点对比曲线、日月年报表、站点对比列表等功能。

图6 运营趋势界面
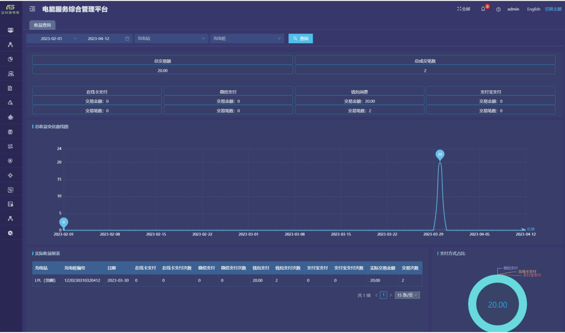
收益查询:提供收益汇总、实际收益报表、收益变化曲线、支付方式占比等功能。

图7 收益查询界面
故障分析:提供故障汇总、故障状态饼图、故障趋势分析、故障类型饼图等功能。

图8 故障分析界面
订单记录:提供实时/历史订单查询、订单终止、订单详情、订单导出、运营商应收信息、充电明细、交易流水查询、充值余额明细等功能。

图9 订单查询界面
七、产品选型
开云网页版登录入口为广大用户提供慢充和快充两种充电方式,便携式、壁挂式、落地式等多种类型的充电桩,包含智能7kw/21kw交流充电桩,30kw直流充电桩,60kw/80kw/120kw/180kw直流一体式充电桩来满足新能源汽车行业快速、经济、智能运营管理的市场需求。实现对动力电池快速、高效、安全、合理的电量补给,同时为提高公共充电桩的效率和实用性,具有有智能监测:充电桩智能控制器对充电桩具备测量、控制与保护的功能;智能计量:输出配置智能电能表,进行充电计量,具备完善的通信功能;云平台:具备连接云平台的功能,可以实现实时监控,财务报表分析等等;远程升级:具备完善的通讯功能,可远程对设备软件进行升级;保护功能:具备防雷保护、过载保护、短路保护,漏电保护和接地保护等功能;适配车型:满足国标充电接口,适配所有符合国标的电动汽车,适应不同车型的不同功率。下面是具体产品的型号和技术参数。
产品图 | 名称 | 技术参数 |
| AEV200-AC007D | 额定功率:7kW 输出电压:AV220V 充电枪:单枪 充电操作:扫码/刷卡 防护等级:IP65 通讯方式:4G、Wifi 安装方式:立柱式/壁挂式 |
| AEV210-AC007D | 额定功率:7kW 输出电压:AV220V 充电枪:单枪 人机交互:3.5寸显示屏 充电操作:扫码/刷卡 防护等级:IP54 通讯方式:4G、Wifi 安装方式:立柱式/壁挂式 |
| AEV300-AC021D | 额定功率:21kW 输出电压:AV220V 充电枪:单枪 人机交互:3.5寸显示屏 充电操作:扫码/刷卡 防护等级:IP54 通讯方式:4G、Wifi 安装方式:立柱式/壁挂式 |
| AEV200-DC030D | 额定功率:30kW 输出电压:DC200V-750V 充电枪:单枪 人机交互:7寸触摸屏 充电操作:扫码/刷卡 防护等级:IP54 通讯方式:以太网、4G(二选一) |
| AEV200-DC060D/ AEV200-DC080D | 额定功率:60kW/80kW 输出电压:DC200V-1000V 充电枪:单枪 人机交互:7寸触摸屏 充电操作:扫码/刷卡 防护等级:IP54 通讯方式:以太网、4G(二选一) |
| AEV200-DC060S/ AEV200-DC080S | 额定功率:60kW/80kW 输出电压:DC200V-1000V 充电枪:双枪 人机交互:7寸触摸屏 充电操作:扫码/刷卡 防护等级:IP54 通讯方式:以太网、4G(二选一) |
| AEV200-DC120S/ AEV200-DC180S | 额定功率:120kW/180kW 输出电压:DC200V-1000V 充电枪:双枪 人机交互:7寸触摸屏 充电操作:扫码/刷卡 防护等级:IP54 通讯方式:以太网、4G(二选一) |
| AEV200-DC240M4/ AEV200-DC480M8/ AEV200-DC720M12 | 额定功率:240kW/480kW/720kw 输出电压:DC150V-1000V 充电终端支持:常规单双枪终端 防护等级:IP54 |
| AEV200-DC250AD | 最大输出:250A 1个充电接口; 支持扫码、刷卡支付; 4G、以太网通讯(二选一) |
| AEV200-DC250AS | 最大输出:250A 2个充电接口; 支持扫码、刷卡支付; 4G、以太网通讯(二选一) |
八、现场图片


九、结束语
新能源汽车得到大力发展是在绿 色、环保、可持续发展背景下的大势所趋,如本文所提,目前我国的充电设施建设在很多方面仍不完善,这正是充电桩相关产业发展的空间所在。如何更合理的布置充电桩,在现有条件下如何设计出更经济、科学的充电桩配电系统,也是电气 设计人员需要进一步思考和探讨的问题。
参考文献
[1 ] 肖逸思.高速充电量同比增长近七成 电车取号排队频
现[N].第一财经日报,2024,02 ,20 :第 A1 0 版.
[2] GB 5 1 3 1 3 -20 1 8 .电动汽车分散充电设施工程技术标
准[S].北京市西城区木 樨 地 北 里 甲 1 1 号 国 宏 大 厦 C
座 3 层,中国计划出版社,20 1 9 .
[3 ] DBJ/T 1 5 -1 5 0 -20 1 8 .电 动 汽 车 充 电 基 础 设 施 建 设
技术规程[S].广东省住房和城乡建设厅,20 1 8 .
黄琳.返乡的车主在村里找不到充电桩[N].第一财经日报,2024,02 ,20 :第 A1 0 版.
贺成成.建筑电气充电桩配电设计及未来发展思考