
产品分类
更新时间:2025-05-26
浏览次数:545胡冠楠 Acrelhgn
开云官方端网站登录入口电气股份有限公司 上海嘉定 201801
摘要:能源是人类社会发展的重要推动力,能源缺乏,将导致人类无法正常开展生产生活活动。如果失去能源的支持,现代社会的运作将会直接瘫痪或崩溃。所以,为了解决目前日益严峻的能源问题,应采用高效率的节能监测技术来促进能源的合理利用,从而达到节能减排的目的。文章重点对智慧化工业企业能耗监测管理系统的构成以及该系统的软件特性进行研究,以期可以通过能耗监测管理系统的使用,让能源的消耗量得到进一步节约。
关键词:智慧化;工业企业;能耗监测管理系统
节能监测技术是节能减排、高效节能的重要支撑技术,当前能源资源日渐枯竭的紧张形势下,节能意识的增强以及各行业对节能技术的需求不断增加,使得节能技术的开发越来越受到人们的重视。工业企业能耗监测系统的构建是按照“统一规划、分期分批"的原则构建,并按照国家有关规范及技术设计进行研发的,工业企业能耗监控系统的出现,将让能源消耗量较大的工业企业发展得到进一步规范。
1、系统组成
1.1 系统总体结构
工业企业能耗监测系统的构建是按照“统一规划、分期分批"的原则构建的,并按照国家有关规范及技术导则设计,本文重点介绍了该项目的总体设计思路、数据采集系统、监控网络以及节能管理等内容,现以某工业企业能耗监控为例,说明该方案的可行性,并提出了今后需要进一步研究和改进之处,以保证工业企业能源检测系统可以与时俱进地得到升级与优化。把工业企业能源监测与管理系统打造成功能完备,特色鲜明的工业企业能耗监控系统,非常重要且必要。
(1)工业企业能耗监测系统层。利用工业企业能耗监测系统采集大量数据,可实现对工业企业能耗、设备的实时采集、分类、统计,为工业企业能耗监测活动开展提供了详细的数据分析和科学的决策依据。通过构建一整套的企业能耗监控与管理系统,能够有效地解决企业的节能管理和节能降耗工作落实中存在的问题,并降低工业生产对环境的污染。
(2)网络通讯层。通讯层主要由开关、路由器、串行服务器、光纤转换器组成,通讯传输层包括:调制解调器和光传输模块,通过这两个部分可实现信号在不同通信通道之间的转换,为各种器件提供良好的工作环境,并对各种器件进行控制与保护。通讯层为数据的交流提供了桥梁,同时也担负起了服务器和现场设备间的通信数据传输的功能。
1.2 系统体系架构
我国是一个高耗能的现有水平相比,单位产品的能源消耗和能源终端的能源消耗均达到了3亿吨标准煤。因此,能源管理工作的落实与信息化进步紧密相关。在信息技术迅猛发展的今天,信息化已成为推动社会、经济发展的重要力量。我国着眼于国民经济的大发展,提出了要以信息化带动工业化的决策,所以工业企业要充分发挥资源与资金上的优势,提高产业竞争力。能源管理中重要也是应用较广的就是信息系统体系结构,它通过计算机网络及各种数据通信技术来实现对整个能源系统的有效控制。
(1)集成平台层。集成平台层是一个集应用和运行于一体的开放综合平台,为能源监控中心提供了一个较为开阔的信息共享与处理环境。它包括基础层、应用服务器层、中间件层和应用层。其中应用集成与应用层又包括三个层次:用户接口层、业务逻辑层和资源管理层。此外,该系统使用统一的工业技术标准,为操作系统、网络、数据库等各种设备的信息存取和交互方式提供了接口,使各种应用系统可相互接通并实现有效融合。集成平台层提供的用于数据分享的统一机制和设备能够支持应用程序间的协作,并为各类系统的功能二次开发提供了一个整体框架。
(2)应用层。系统集成平台可以对能源管理中心的各类应用的稳定运作提供总控平台,如:数据采集、监测、公共数据平台、能源管理、配电管理、调度员训练模拟等应用的协同运作。
2、工业企业能耗监测系统功能
(1)数据采集。集中管理采集器主要用于组态、校时、诊断和状态监控。集中管理采集器主要由上位机软件和下位机硬件组成,其中下位机硬件包括供电电源电路、时钟控制电路、通讯接口电路、数据处理模块、电源模块。本系统能够很好地与工业企业的过程管理系统兼容,充分利用工业企业网络对水、电等数据的产生与变化进行精确、传输安全的特点,能耗数据采集频率为每次20 min至3h,可以按要求进行设定。
(2)人机界面。人机界面作为用户与平台系统互动的接口,在整个系统中占有举足轻重的地位,它是用户首先见到并使用频率最高的环节。人机界面安装了一、二次中文字库,包括了光栅、向量和文字的输入以及拼音、位置和五笔输入。它能实现多种方式的人机交互,如键盘控制、鼠标控制和图形用户界面(GUI)控制等,具有良好的交互性和可移植性。同时,模块化设计思想,让其便于开发和维护。本系统具有大屏幕投影驱动、模拟屏驱动等多种功能。
(3)实时监测。多层次能源消耗模式(包括地区模式、建筑模式)融合能源统计与能源消耗表等功能,能对采集到的数据进行处理后发出相应的控制命令,从而完成对实时监测数据和历史数据的管理。另外,提供实时监测平台架构和软件功能框架,能对各个模块进行详细的说明并给出部分源代码,并对系统开发中所涉及的关键技术及解决方案做简要介绍,实现了对能耗的在线监控。界面采用的是直观图形界面,例如:柱形图、饼图、仪表板等,可对能源消耗量以及趋势进行分析和显示,并支持按小时、日、月、年的任意导航。
(4)数据统计。数据统计可以按照不同的分类、不同的项目,实现对能源的每日、每周、每月、每年的数据分析,并能以不同的格式显示出来。另外,可按照生产、系别和其他层级进行统计,根据使用者输入的起始和终止时刻,对任意时间段的能源使用进行统计。在对系统的功能进行检测时,可通过与公用部门的数据比对,来验证系统与功能设计的合理性,同时也说明了数据统计可让节能工作开展的更有针对性,能实现预期目标。
(5)能耗查询。工业企业能耗查询系统具有良好的开放性与扩展性,能对能源记录的可实施状况进行查询。针对单一区域、单一部门的综合条件筛选后,按时序进行电力用电分析(以日为单位,以月为单位,以季为单位,以规定时间等为单位),绘制相关图表,并生成不同的分析类型的数据报告。用户可以根据不同的需要,选择不同的能源消耗类型(水、电力、供热)、 工业企业(政府办公大楼、能源使用单位、能源消耗单位、公共场所、宿舍),系统会生成丰富多彩的图表与报表,并对数据进行分析,可采用折线图、条形图、饼图、二维表等方式进行数据分析结果的展示。
(6)数据分析。数据分析能够分析工业企业的能源消耗趋势,确定能源消耗的指标,并对能源消耗进行实时监测和分析。在此基础上建立节能评估指标体系,并给出具体计算过程,可让工业企业的能源消耗总量以及趋势得到更为精准控制。另外,以工业企业为例进行实例应用,说明数据分析的方法具有可行性及实用性。数据分析具有强大的数据处理能力和数据分析功能,结果直观形象,通过提供能源消耗的数据分析,来帮助科研人员开展相关专业研究工作,涵盖的内容包括工作时间、非工作时段的能源效率的分析、夜晚待机能源消耗的分析等。通过对工业企业能源使用的规律进行分析,为能源使用异常状况的监测提供了基础数据,既实现各种方式的灵活监控,又可实现在工作状态和非工作状态下的能源探测数据融合。在此基础上建立了基于大数据分析技术的能耗消耗异常检测系统,通过采集建筑用电设备的运行状态信息和利用数据挖掘算法,来挖掘用户行为模式特征,并根据这些特征构建预测模型,分析同类型工业园区的能耗,并与其他工业企业能耗相比较,保证能耗指标可得到专业人员的科学调整。通过不同时段能耗的对比,能够清晰地了解能源节能措施的作用,了解能源消耗的规律,并提出相应的节能对策。用 VisualBasic6.0开发了能耗监测系统,该系统主要包括统计模块和计算模块两个部分。趋势曲线拟合历史值较好,可在一定程度上反映时间轴变化。曲线支持多纵轴、多曲线显示,可以为不同曲线设定不同纵轴,要支持多曲线在相同时间内进行比较分析,支持单、多曲线在不同时段内的比较和分析,支持曲线显示设定。通过比较能源节能设计与建筑的实际能源消耗数值,可以评价和监控工业园区运作过程中的能源效率,从而实现能源消耗分析报告的编制,根据分析的内容,自动产生和输出报表。同时,结合工程实例介绍基于WebService 技术的节能分析系统设计方法和开发过程。该系统采用 B/S 结构模式,ASP、NET 作为开发工具。数据库采用 SQLServer,通过对我国能源节能现状的定量评价,可以对我国工业企业能耗节能的效益和能耗进行预测,从而达到提升节能、环保效果的目的。该系统具有能源审计数据录入、辅助审计计算、能源审计报告的辅助生成和输出的功能,能源消耗分析在工业生产领域的研究中占有举足轻重的地位。
(7)能耗报警。能耗报警支持多种类型的报警窗口,包括实时报警、历史报警、查询报警等。在一个报警库内存储有多个报警数据,每个报警数据对应一种报警方式,使用者可以通过历史警报和查询警报确认信息,并判断是否存在新的警报事件。一个查询窗口将与报警库中的全部警报事件相联系,当发生报警事件时,可从报警库中查找相应的数据。报警信息包括报警时间、报警类型、报警内容等。能源报警系统支持能源消耗监测报警、能源消耗监测、能源跟踪、电子邮件报警、短信报警,同时具备能耗报告提供、能耗记录查询等功能。根据不同报警类别设置不同的优先级,当报警提示出现时,其他报警会相应地给出响应,并在第一时间内发出报警信号。此外,报警记录采用主动式报警方式触发警报,实现了高异常报警的快速响应。能源报警与其他能耗工业企业联动时,一旦出现能源异常,系统就会自动发出警报。另外,系统还能对仪表的故障进行报警,并能将电子邮件和短信系统发送到工业企业内部部门,实现实时报警。
(8)定额管理。工业企业能源指标的管理可以根据自然资源部、教育部、各地区的能源消耗、用水量的定额和实际的能源消耗统计数据,给出工业企业能源消耗的合理建议,并制定能源消耗的管理体系。建立工业企业能源基本资料的专用统计体系,从挖掘节约空间、建设节约工业企业、完善工业企业生产和能源设施等几个方面建立能源分类统计体系,能源消耗统计体系,考核评价体系等,对各专业的节能效果实施量化考评。同时,还可配合以节约能源为核心指标的绩效考核机制,对工业企业的能源消耗以及环境污染情况进行跟踪式的监控。另外,可通过完善各项规章制度,加强过程控制,达到节能降耗目的。同时,通过多种统计表格的形式,对能源消耗进行全面的公示,采用多种灵活的结算方法,实现对工业企业的定额管理。
(9)能耗分析子系统与能耗公示。将不同部门采集到的大量数据进行分类汇总后,结合电力需求侧管理(DSM)模型,建立一套基于大数据分析的能效预测系统,并在实际应用中取得了令人满意的效果。通过对能源消耗的大量数据处理和分析,可生成各种统计图表,实时显示能源消耗的历史数据,并可让现有数据与历史数据进行对比,甚至对未来能源消耗趋势进行预测,实现对能源指标的合理评价,从而对能源消耗趋势进行科学的管理。通过网络向公众公布各种能源能耗、节能等级及能耗结构,并为同类园区的节能等级进行排序。利用ASP、NET 技术,SQLServer 数据库,基于 B/S 模式开发平台进行系统总体设计和功能模块划,对系统关键技术做了重点阐述,最后给出测试结果及结论,公布方式采用表格、饼图、条形图,界面直观、形象,并支持用户按需要进行数据周期的分配。
(10)电能计量子系统。电能计量子系统可实现按户、按项目、按类别的实时测量。根据用户负荷曲线计算出相应的电量值,并按照专用通讯协议,可直接监控整个工业企业的电力系统的基础运作。
3、结束语
文章重点论述了工业企业能耗监测系统的功能,所以在当前能源愈发紧张的形势下,需要增强节能意识,也要加大各行业对节能技术的使用力度,尤其是工业企业,故在智慧化能耗监测管理系统的构建研究方面还有一段路要走。
4.平台概述
开云官方端网站登录入口企业能源管控平台采用自动化、信息化技术和集中管理模式,对企业的生产、输配和消耗环节实行集中扁平化的动态监控和数据化管理,监测企业电、水、燃气、蒸汽及压缩空气等各类能源的消耗情况,通过数据分析、挖掘和趋势分析,帮助企业针对各种能源需求及用能情况、能源质量、产品能源单耗、各工序能耗、工艺、车间、产线、班组、重大能耗设备等的能源利用情况等进行能耗统计、同环比分析、能源成本分析、碳排分析,为企业加强能源管理,提高能源利用效率、挖掘节能潜力、节能评估提供基础数据和支持。
方案设计
5.1 系统结构
平台采用分层分布式结构进行设计,详细拓扑结构如下:

现场通过厂区局域网和平台通讯,平台搭建在客户自己配置的服务器上。搭建完成之后,客户可以在任意能与局域网联通的地方,通过有权限的账号登陆网页以及手机APP查看各处的运行情况。
系统可分为三层:即现场设备层、网络通讯层和平台管理层。
现场设备层:主要是连接于网络中用于水、电、气等参量采集测量的各类型的仪表等,也是构建该配电、耗水、耗气系统必要的基本组成元素。肩负着采集数据的重任,这些设备可为本公司各系列带通讯网络电力仪表、温湿度控制器、开关量监测模块以及合格供应商的水表、气表、冷热量表等。
网络通讯层:包含现场智能网关、网络交换机等设备。智能网关主动采集现场设备层设备的数据,并可进行规约转换,数据存储,并通过网络把数据上传至搭建好的数据库服务器,智能网关可在网络故障时将数据存储在本地,待网络恢复时从中断的位置继续上传数据,保证服务器端数据不丢失。
平台管理层:包含应用服务器、WEB服务器和数据服务器,一般应用服务器和WEB服务器可以合一配置。
平台功能
6.1登录
用户可以用浏览器打开

6.2驾驶舱
用户可根据需要,在大屏展示能耗、能效数据,进行能效排名等等。

6.3首页
首页给用户展示企业集团与分公司的每日用电统计信息、每周用电统计信息、总碳排统计信息、各分部用电统计信息、分时段用能统计等相关信息,展示报警的数据和分类,用户还可以切换平台主题色和中英文,以及全屏展示,如图所示。

6.4 数据监控
6.4.1 仪表监控
数据监控显示了项目信息和项目下所有的设备信息,可以看到每个设备的通讯状态、回路名称、电参量等。

6.4.2 抄表数据
该页面展示某一回路中,一段时间内每天的日数据信息,用户可以选择不同的电力类型,显示不同电参量数据,数据会以图表或者数据列表的信息展示;逐日极值数据展示了各个电参量在一段时间内,每天最值数据及发生时间,还能统计平均值。

6.4.3 参数报告
用户可以查看各个区域设备的电参量报表,可以通过切换时间和调整参量显示查看对应数据,如图所示。支持报表导出和批量导出,导出报表为excel格式,批量导出可以导出多块仪表的数据。

6.4.4 极值报告
展示各个项目下的仪表的电参量在某一天中的最小值,以及平均值和发生时间,形成报表形式进行展示,并可导出。

6.4.5 平均功率因数
展示了项目下某一回路按月/年的正向总有功电能、反向总有功电能、正向总无功电能、反向总无功电能、平均功率因数,并以折线图和数据表格的形式展示,如图所示。

6.4.6 配电图
配电监测主要展示配电一次图。选中需查看的项目名称,即可查看该配电一次图。点击图中数据,可以调出控制箱,查看实时数据,如相电压,有功功率,无功功率,有功电能,相电流,无功电能,切换至历史数据,通过选择日期与电力类别,查询想要看的图表与数据。

6.4.7 相序诊断
查看仪表的接线以及仪表数据是否正常,常见的诊断状态有,正常,数据异常,接线松动,相序错误,失联,相序接反。如图所示。

6.5 能耗分析
6.5.1 用能概况
把环比、能耗趋势、日用电功率曲线、功率峰值显示在同一界面。根据查看某个项目,选择对应节点、分类能耗,即可查看该项目,环比,能耗趋势,有的还可以查看日用电功率曲线,功率峰值。同时,可以切换当日,当月,当年,查看不同时间段的能耗趋势。如图所示。

6.5.2 趋势分析
趋势分析可以查看项目能耗节点下分类能耗的日月年能耗趋势,如图所示。

6.5.3 能源流向
主要展示单个项目各个分类能耗的流向图。选中需查看的项目、分类能耗,起始日期及截止日期,即可查看该项目的能源流向。如图所示。

6.5.4 电费分析
根据项目设置的容量单价,需量单价,结合项目总容量,最大需量,复费率,计算用容量计费划算,还是需量计费划算。如图所示。

6.5.5 能耗排名
根据所选的能源消耗节点用量,进行能源消耗排名,从高到低。如图所示。

6.5.6 节能评估
企业可以在此添加节能技改记录,设置基期和校准期,比较节能措施实施前后的同一产量下的节能量。如图所示。

6.5.7 同环比分析
企业可以查看各个能源节点的同比环比数据,如图所示。

6.5.8 损耗分析
损耗分析可以查看各个用能源节点之间的线路损耗情况,也支持导出报表。如图所示。

6.5.9 分时能耗
平台支持设置工作日,非工作日,维修日,停机日等多种时间段,然后根据设置的各个时段做统计。如图所示。

6.5.10 分组能耗
平台支持多能源计量节点再分组,然后根据分组情况进行能源数据的日月年自定义时间段的趋势数据进行统计,支持导出。如图所示。

6.5.11 对比分析
对比分析可以对选中项目的多个能耗节点进行图表对比。选中需查看的项目,能耗节点以及日期,选中“日",“月"其中一种报表类型,点击“查询"。如图所示。
6.5.12 碳排放监控
企业可以查看能源网络计量点的各能源类型产生的碳排放量,同比环比数据,下级能源节点前五碳排放量的能源节点。如图所示。

7.5.13 能耗补录
对于能耗异常的点位,系统支持对于异常数据的小修复。如图所示。

7.6 分项能耗分析
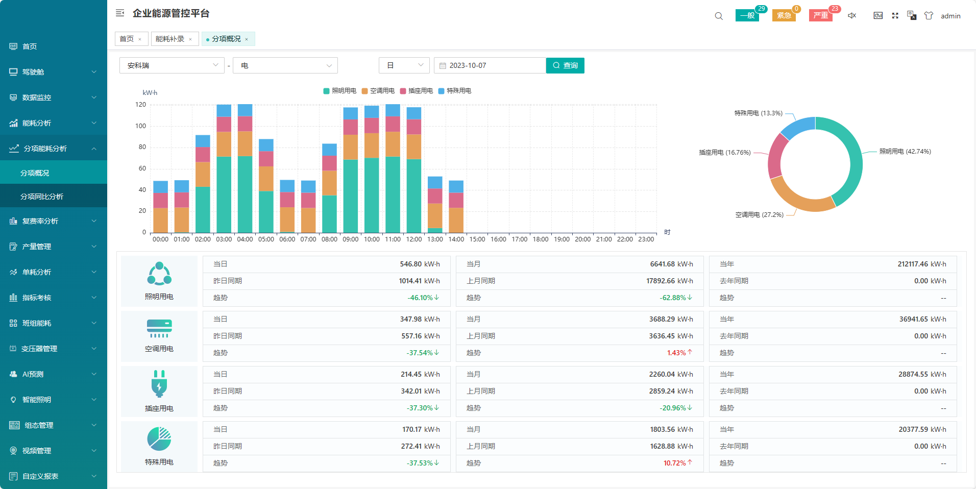
7.6.1 分项概况
分项概况是把分项用能柱状图、饼图、表格数据显示在同一界面。根据查看某个项目,选择对应能耗节点、分类能耗,切换日期,即可查看该项目对应时间段内的分项用能柱状图、饼图、表格数据。如图所示。

7.6.2 分项同比分析
分项同比分析主要统计某个项目能耗节点某一类能耗分项用能与去年同期的比较分析。选中需查看的项目,分类能耗、能耗节点及日期,选择“年份"即可查看该项目的分项用能表格数据和柱状图表。如图所示。

7.7 复费率分析
7.7.1 复费率报表
复费率报表主要统计项目能耗节点的尖、峰、平、谷电能及电费。选中需查看的项目,能耗节点及日期,选择“日",“月",“年"其中一种报表类型。点击“查询",即可查看该能耗节点的复费率报表;点击“导出"可导出表格。如图所示。
注:此报表需要计量装置支持分时段统计功能。

7.7.2 反向复费率报表
反向复费率报表主要统计项目能耗节点的尖、峰、平、谷电能及电费。选中需查看的项目,能耗节点及日期,选择“日",“月",“年"其中一种报表类型。点击“查询",即可查看该能耗节点的反向复费率报表;点击“导出"可导出表格。如图所示。
注:此报表需要计量装置支持分时段统计功能。

7.7.3 复费率趋势
以柱状图展示日,月,年内尖峰谷的用电趋势,以饼图展示尖峰谷用电量的占比以及金额占比。如图所示。

7.8 产量管理
7.8.1 产量录入
系统支持手动录入各个能源节点的产量数据、产值数据。如图所示。

7.8.2 产量统计
系统可以按照日月年自定义时间段,查看各个能源计量节点下的产品产量数据,产值数据。如图所示。

7.8.3 产量同比环比
企业可以查看各个能源计量节点下的产量的同环比数据。如图所示。

7.8.4 产品录入
手工录入产品的编号,名称,售价。先进企业标准等数据,为产品录入做准备。如图所示。

7.9单耗分析
7.9.1 单耗报表
查看各个能源计量节点下的电单耗、水单耗等趋势数据以及电产值单耗、水产值单耗数据。如图所示。

7.9.2 产品单耗
可以查看各个能源计量节点下的各个产品的在时间区间段内的单位产品单耗和单位产值单耗。如图所示。

7.9.3 单耗对标分析
展示各个能源计量节点下各个产品与企业等标准的对比数据。如图所示。

7.9.4 单耗趋势分析
按照月,年展示各个能源计量节点的单耗趋势数据。如图所示。

7.10 指标考核
7.10.1 评分设定
设定整个企业考核各个能源计量节点的评分标准。如图所示。

7.10.2 指标设定
设定各个能源计量节点的计划指标数据,为绩效kpi分析做准备。如图所示。

7.10.3 指标KPI分析
根据企业设定的评分标准,和设定的各个能源计量节点的指标,展示各个能源计量节点的绩效评分数据。如图所示。

7.11班组能耗
7.11.1 班组管理
班组增删改查。如图所示。

7.11.2 班组设置
对各个能源计量节点的班次班组设置。如图所示。

7.11.3 班次管理
设置企业,或者能源计量节点的班次情况,增删改查。如图所示。

7.11.4 班组能耗
可以查看各个能源计量节点下,各个班组在区间段内的总能耗。如图所示。

7.12 变压器管理
7.12.1 变压器管理
变压器管理页面展示了关联项目下所有的变压器信息,信息包括变压器名称、仪表、额定容量、项目名称、备注、创建时间等,可根据项目名称/变压器名称找到对应变压器。如图所示。

7.12.2 变压器监控
展示各变压器的负载情况,从而可以为变压器配备情况进行科学合理的规划。通过各种运行参数状态下用电效能的对比分析,找出Z低。如图所示

7.12 变压器平均负荷报表
该页面展示了项目下单个变压器的各项数据,用户可以切换该项目下其他变压器和不同时间维度查看变压器平均负荷等数据,如图所示。本页面支持报表导出,点击导出按钮即可导出相应数据,导出报表为excel格式。

7.13 组态控制管理
组态图需要由客户自行绘制。
7.13.1 组态图管理
组态管理页面展示了关联项目下所有的组态信息,信息包括配置编号、配置名、类型、标签、控制操作等,可根据类型/标签/配置名找到对应组态。如图所示。

7.13.2 图元分类管理
该页面可以对图元进行分类管理,如图所示。

7.13.3 图元管理
用户可以通过此页面,上传和查看图元,如图所示。
7.13.4 模板管理
该页面可以存储和使用组态模板,如图所示。

7.13.5 组态图
该页面主要展示客户绘制的组态图页面。如图所示。

7.14 设备监控
7.14.1 视频监控
点击视频监控即可查看当前摄像头视频监控,视频监控功能需要配置视频监控信息,支持回放的监控设备还可查看指定时间的视频回放,如图所示。

8、典型硬件
导轨式电能表DTSD1352

● 有功精度:0.5S级,无功精度:2级(目前标准最高),电压、电流精度:0.2级
● 电压规格:3×100V、 3×380V、3×57.7/100V、3×220/380V
● 电流规格:3×1(6)A(经互感器接入),3×10(80)A(直接接入)
● 工作温度:-25℃~+55℃
● 相对湿度:≤95℅(无凝露)
● 通讯:最大支持2路独立485通讯,Modbus RTU规约/DL/T645-07规约可自适应,两路485可独立设置,亦可使用不同协议;波特率1200bps-19200bps可设,奇偶校验位可设
● 功能:支持1DI1DO;支持有功脉冲输出
● 外形尺寸:126*88*69,标准DIN35导轨安装
智能远传水表

● 可用电子直读式,具有高清晰液晶显示,直接读取和通信发送。该水表的特点包括:高灵敏度,始动流量小,计量精度高,具备误差自动修正功能;通讯方式:可通过MODBUS-RTU通讯接口进行通信,管理者可对水表各参数进行设置或修改,也可抄回表内的信息以便供管理部门进行统计、监测;断电后数据可保存10年以上;扩展功能:可根据需要扩展远程控制阀门开关功能;耐高温:可在120℃下长期工作,水解稳定;抗腐蚀:抗酸碱腐蚀性强不易被腐蚀,阻燃性能好,环保:水资源免遭二次污染。
● 通信规约依照《CJ-T188-2004户用计量仪表数据传输技术条件》或者兼容《DL/T 645-2007》的规约。
3)智能网关
ANet智能通信管理机是一款采用嵌入式硬件计算机平台,具有多个下行通讯接口及一个或者多个上行网络接口,用于将一个目标区域内所有的智能监控/保护装置的通信数据整理汇总后,实时上传主站系统,完成遥信、遥测功能。

9、结束语
开云官方端网站登录入口企业能源管控平台能够采用自动化、信息化技术建立能源管理调中心,实现从能源数据采集——过程监控——能源介质消耗分析——能耗管理等全过程的自动化、高效化、科学化管理。从而使能源管理、能源生产以及使用的全过程有机结合起来,使之能够运用的数据处理与分析技术,进行离线生产分析与管理,提升企业能源管理,提高企业竞争力。
参考文献:
[1] 张鹏.智慧化工业企业能耗监测管理系统构建研究[J]. 电信报 ,2022(02):34-37.
[2] 蒋璐.基于能耗监测管理系统的产业工业企业应用实例分析[J]. 企业改革与管理 ,2022(01):56-58.
[3] 潘亚刚.基于物联网的建筑综合环境能耗监测管理系统[J].居舍 ,2021(33):172-174.
[4] 龙世渚,涂来.基于智能家居的家庭用电监测系统设计[J].物联网技术,2022,12(04):27-31.
[5] 开云官方端网站登录入口企业微电网设计与应用手册.2022.05版。
上一篇:能耗管理系统在城市轨道交通中的应用